欢迎来到北京昆仑海岸科技股份有限公司网站!
咨询热线

15601018688

当前位置:首页  >  技术文章  >  昆仑海岸新风系统传感器应用方案

昆仑海岸新风系统传感器应用方案

更新时间:2025-12-03  |  点击率:413
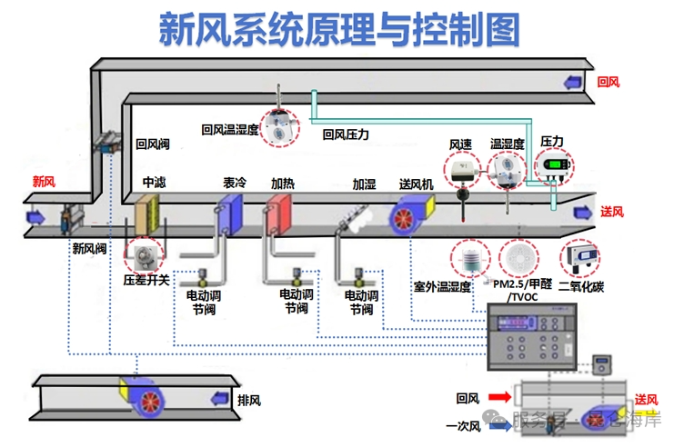
  一、背景
 
  近年来,随着城市化进程的加速,城市空气质量显著下滑,这一现象促使公众对居住空间的空气质量及整体生活品质的关注度急剧上升。特别是疫情的影响、沙尘暴、雾霾天气的频发,极大地提升了人们对空气净化及健康呼吸环境的迫切需求,进而驱动了空气净化设备市场的爆发式增长。新风系统作为当前市场上的热门产品,正迅速在大城市的各类室内空间占据一席之地,从住宅到商业场所,其普及率不断攀升,并逐渐展现出向普通家庭普及的强劲势头。
 
  二、项目要求
 
  新风系统旨在为室内空间提供持续清新、舒适的空气环境,通过引入室外新风并进行净化、调节处理,同时排出室内污浊空气,保障室内空气质量符合人体健康及舒适需求。本方案中的各类传感器作为新风系统的“感知器官”,负责实时监测室内外空气参数,为系统精准运行提供关键数据支持,确保新风系统能够根据实际需求智能化调控。
 
  三、硬件系统
 
  3.1 传感器采集系统
 
  3.1.1 温湿度传感器 (JWSK系列)
 
  ●高精度的温湿度传感器,温度精度在±0.5℃以内,湿度精度在±3%RH 以内,以确保能够准确反映室内微小的温湿度变化,满足舒适性控制需求。
 
  ● 应具备快速响应特性,响应时间小于15秒,以便及时跟踪环境温湿度波动,如人员活动、设备散热等引起的温度变化。
 
  ● 传感器在长期使用过程中性能稳定,减少校准频率,具备良好的抗干扰能力,不受电磁场等外界因素影响。
 
  ● 均匀分布在各个功能区域,安装高度一般在离地面1.5-2米处,此高度与人的活动区域接近,能精准反映人体感受的温湿度环境。避免安装在靠近门窗、热源(如空调出风口、暖气片)或冷源(如冰箱)等直接影响测量准确性的位置。通风良好、不受阳光直射且能代表环境的位置,确保采集到真实的室内外温湿度数据用于新风预处理。
 
  3.1.2 空气质量传感器KL-PM2.5系列
 
  ● 能够综合检测多种常见空气污染物,如 PM2.5、PM10、甲醛、TVOC(总挥发性有机化合物)等。对于颗粒物检测,精度应达到微克每立方米级别;对于有害气体检测,灵敏度要高,能精准识别低浓度污染。
 
  ● 选用激光散射原理检测颗粒物,具有精度高、响应快、重复性好的优点;对于甲醛和 TVOC,可采用电化学传感器或半导体传感器,结合的信号处理算法,补偿环境因素干扰,提高测量准确性。
 
  ● 具备自动清洁功能,如通过空气吹扫或滤网保护,防止灰尘堆积影响传感器性能,延长使用寿命,降低维护成本。
 
  ● 布置在人员长时间停留的区域,距离地面1-1.5米,确保及时检测人员呼吸的空气质量。同时在易产生异味和污染物的区域门口或通风口附近也应安装,监测污染物扩散情况。在新风系统进出气口附近,安装感知室内外空气质量差异,为新风过滤处理提供依据。
 
  3.1.3  二氧化碳传感器(JQAW系列)
 
  ● 适合室内环境的传感器,一般为0-5000ppm,精度控制在±50ppm,满足对室内二氧化碳浓度精准监测需求,确保空气质量符合人体健康标准。
 
  ● 二氧化碳浓度变化相对缓慢,但传感器仍需具备较快响应速度,响应时间不超过 60秒,及时捕捉人员聚集、通风不良等情况下浓度上升趋势。
 
  ● 设备能够满足自动校准手动校准功能保证测量数据的可靠性。
 
  ● 安装在在人员密集且相对封闭的空间,位置在离地面1.2-1.8米接近人体呼吸高度,能准确反映人体呼出二氧化碳积聚情况,为通风控制提供直接依据。在大型空间可多点分布式安装,全面掌握二氧化碳分布差异。
 
  3.1.4  差压变送器 (JYB-DW系列)
 
  ● 根据新风系统风道压力设计范围,一般差压测量范围在0-1000Pa即可满足需求,工业或大型商用建筑需依据具体通风系统参数调整,确保涵盖风机启动、运行、调节各阶段压力变化。
 
  ● 精度要求达到满量程的±0.5%,具备良好的长期稳定性,在不同环境温度下以及长时间连续运行时,输出信号准确可靠,保障对风道压力监测的精度,进而确保风量控制精准。
 
  ● 由于安装在风道环境,设备需具备一定防尘、防水能力,避免侵入损坏,影响测量性能。
 
  ● 安装在靠近风机的进风段和出风段,测量新风引入和排出时的风道静压,了解风机工作状态。确保取压口垂直于气流方向,采用配套的取压管连接,取压管管径适中、内壁光滑,减少压力损失与紊流影响;同时做好密封,防止漏风干扰测量。
 
  ● 过滤器前后用于监测过滤器阻力变化,以判断过滤器是否堵塞需要更换。取压口分别位于过滤器迎风面和背风面,安装牢固,避免震动影响测量精度,通过差压值实时掌握过滤器工作状况,优化维护周期。
 
  四、数据采集与传输
 
  4.1 数据采集系统
 
  采用分布式数据采集架构,传感器输出模拟信号或标准的数字信号( Modbus RTU、RS485 ),便于长距离传输与集中处理。采集频率依据传感器特性及系统控制需求设定,一般温湿度、二氧化碳传感器每30秒采集一次,空气质量传感器根据污染物变化速率可设为10-30秒一次,差压变送器实时采集风道动态压力变化,采集间隔不超过5秒。
 
  4.2 数据传输网络
 
  利用有线与无线相结合的方式构建稳定传输网络。在建筑物内部,对于分布相对集中且布线方便的区域(如同一楼层),采用 RS485 总线进行有线连接,将多个传感器串联至数据采集主机,具有抗干扰强、传输稳定、成本低的优势;对于距离较远、布线困难或后期改造场景,如不同楼层间或分散的独立空间,使用无线传输模块(如Wi-Fi、LoRa、ZigBee 等),传感器数据经无线模块发送至集中网关,再接入新风系统中控平台。无线传输需确保网络覆盖全面、信号强度稳定,加密传输保障数据安全,防止外界非法截获与篡改。
 
  五、新风系统智能控制策略
 
  5.1 温度控制
 
  当室内温度高于设定的舒适上限(夏季26℃)且室外温度适宜时,新风系统加大新风引入量,利用自然冷源降温;若室外温度过高,则启动制冷模块配合新风循环,调节室内温度至目标范围。反之,在冬季当室内温度低于设定下限(20℃),且室外温度高于室内,引入经过预热的新风提升室温,确保室内温度全年维持在人体舒适区间,温湿度传感器实时反馈调节效果,动态优化控制参数。
 
  5.2 湿度控制
 
  在潮湿季节,如南方梅雨天气,室内湿度传感器检测到湿度高于设定值(70%RH),新风系统开启除湿功能,通过冷凝或吸附方式降低新风湿度后送入室内;在干燥季节,若湿度低于舒适下限(40%RH),则可配置加湿装置,依据湿度传感器数据精准加湿,避免空气过于干燥引发人体不适及静电问题,维持室内湿度平衡。
 
  5.3 空气质量优化
 
  空气质量传感器持续监测室内污染物浓度。一旦PM2.5、甲醛、TVOC 等指标超出国家室内空气质量标准,新风系统自动提升风机转速,增强过滤与换气效率,快速净化空气;同时根据不同污染物浓度变化趋势,智能切换不同等级的滤网(如初效、中效、高效滤网组合),实现精准净化,直至空气质量达标,始终为室内提供清洁、健康的空气环境。
 
  5.4 通风换气控制
 
  二氧化碳传感器作为通风换气的关键依据,当室内二氧化碳浓度超过设定阈值(如 1000ppm),表明室内空气污浊,新风系统自动加大新风送风量,稀释二氧化碳浓度;随着通风换气进行,二氧化碳浓度下降,系统根据传感器反馈适时调整风量,维持室内空气清新且节能运行,避免过度通风造成能源浪费。
 
  5.5 风道压力控制
 
  差压变送器实时监控风道压力。当风道阻力因过滤器堵塞、风道积尘等原因增大,导致风机进出口压差超过正常范围,系统自动报警提示维护,并可根据预设程序适度降低风机转速,防止过载损坏;同时依据风道压力变化动态调整风机运行曲线,优化风量分配,保障新风系统稳定、高效运行。
 
  六、新风系统原理与控制图
 
图片
  七、智能传感器的优势
 
  新风系统中传感器具有多方面的优势,主要体现在精准监测实时感知环境变化,捕捉细微变化,自动调节运行模式:根据监测到的环境数据,自动调整新风系统的运行模式,节能降耗、提前预警故障、科学维护保养。有效的提高设备的使用寿命,为用户打造一个舒适、健康、节能的空气生态系统,提升空间的空气质量。
 
  八、现场传感器安装图片
 
图片